
>項目檔案
項目名稱:建信二期能耗監測系統
項目類型:能耗監測
建筑業主:建信二期
施工單位:山東三水智能化工程有限公司
項目采購設備:能耗監測系統1套,能耗數據采集器1臺,輔材1批。
>項目簡介
項目介紹:
本項目通過對建筑內部水、電、氣等能源進行實時監測管理,明確用能現狀,發現問題;結合大數據計算找出原因,準確定位,為節能優化、規范管理,提供客觀的解決方案和參考意見。
能耗監測系統建設背景:
根據《國家發展改革委質檢總局關于印發重點用能單位能耗在線監測系統推廣建設工作方案的通知》(發改環資〔2017〕1711號)要求,規范和指導重點用能單位能耗在線監測系統建設,按照統一標準、互聯互通、信息共享的建設原則要求,需要加快建設接入端能耗監測系統,實現與節能平臺互聯互通。
能耗監測系統整體架構:

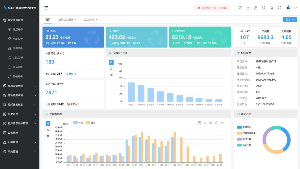
建筑能耗監測系統軟件界面圖:

建筑能耗監測系統功能模塊展示:
1.能耗管理:系統可快速通過專業采集設備和通用協議,將建筑用電量、燃氣量、冷熱量采集到平臺并進行分析展示。
2.分項分區能耗計量:實現分項能耗計量政策要求,了解各設備的能源消耗情況,合理優化建筑能耗管理。
3.節能比對與分析:以分項計量數據為基礎,分析各項能耗數據,為能源使用改進提供數據基礎。
4.預警報警:對異常監測情況進行預警或報警,讓建筑始終處于經濟、高效、健康、節能的運行狀態。
以下是項目施工現場實拍圖:



